Openflow - SFTP
Goal of this tutorial is to load data from SFTP into Snowflake stage via openflow.
Video
Requirements
Download
- Connector (Link)
Snowflake
Lets start the snowflake setup by going into a workspace worksheet (1) and creating the necessary objects for openflow and the connector.
If you don't have a database, schema, or warehouse yet.
Only required if your hosting openflow in Snowflake (SPCS)
Lets create the network rule and external access that will allow openflow/snowflake to talk with our SFTP.
Integration OPENFLOW_EXTERNAL_ACCESS successfully created.
Now we will need a stage to store the files we pull from our SFTP.
Openflow
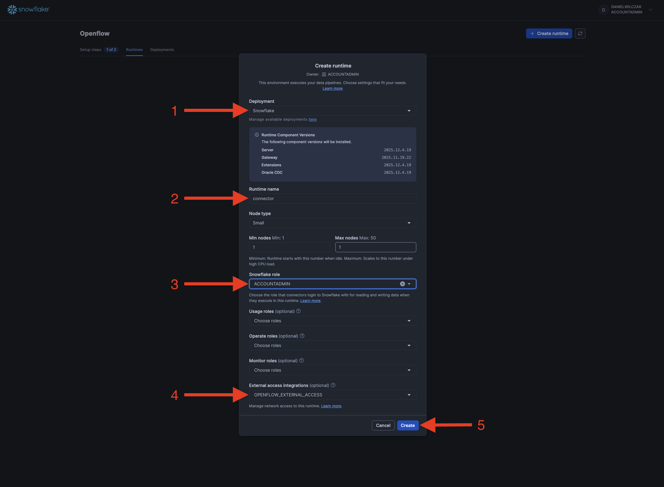
Next we'll head into openflow to setup our runtime and add the connector.

If you get the error 'Invalid consent request' or 'TOTP Invalid'
You will have to change your default role to a role that is not an admin role. Example default would be public.

Add the connector
We'll select our deployment, give the runtime a name, select our snowflake role and if deployed in Snowflake our external access intergration.

Now we'll wait 5-10 minutes for our runtime to become usable.

If you get the error 'Invalid consent request' or 'TOTP Invalid'
You will have to change your default role to a role that is not an admin role. Example default would be public.

Once the runtime is "Active" we can click to go into it.

Next we'll drag a process group to the canvas.

We'll click "Browse" button and upload our connector we downloaded at the start of the tutorial.

Paramaters
Now we'll see the connector on the canvas, we'll right click and select "paramaters".

Next we'll edit each paramater group. These are just the basics.

SFTP Credentials
We'll enter in our SFTP URL, username and upload our key. If you want to use a password you can modify this in the process I just haven't added here. I will show this in the video.

Now for the key file you'll have to click "reference assests" and then the upload button.

Now select the file and click okay.

Once everything has been edited, click apply.

Snowflake Credentials
Now we will do the same for our Snowflake credentials. If your hosting Openflow in AWS make sure your authentication strategy is "KEY_PAIR".

(Optional) Snowflake for AWS
Running the connector
Next we'll head back to the canvas.

Right click the connector and add "Enable all controller services".

Now lets go into the connector to look at what we can change and also run it one step at a time. Double click the connector.

Right click the first step "ListSFTP", and click configure. This step will allow us to look into how the files are selected before grabbing them. In our case we are just going to pull all files in all folders.

Once we are happy with the configurations we can go back and right click again and click "Run Once". This will allow us to list the files to grab in the next step.

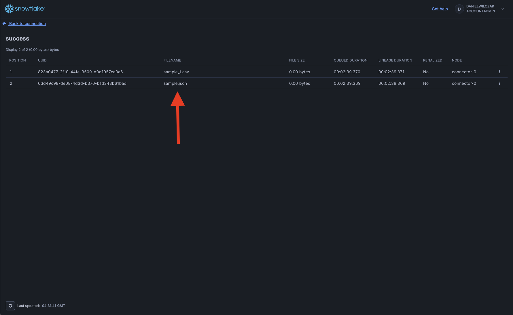
Now that it has successfully run, we can right click the success box and look at queue of files to grab.

We can see all the files to pull in on the next step.

Now we can run the next step once again.

This time if we look at the queue it will allow us to download the file if we wanted to validate it.

Now we can run the final step that will put it into our stage.

Now that we have a successful run of the final step we can go back into Snowflake UI and see our file in the stage once we click refresh.








