Openflow Version Control - Github
Goal of this tutorial is to show how you can connect to a github repo and load connectors that can be version controlled.
Video
Requirements
Github Access Token
We will need a persoanl access token to allow Openflow to work with our Git repository. First lets navigate to the token page.

We'll be using a classic token.

Next we'll enter in a name, the experation of the token, and select "repo" for the scope of the permissions.

We'll copy our token, it will be used in a later Snowflake step.

Snowflake
Lets head into snowflake and going into a workspace worksheet (1) and creating the nesseray objects for openflow and the github connection.
If you don't have a database, schema, or warehouse yet.
Only required if your hosting openflow in Snowflake (SPCS)
Lets create the network rule and external access that will allow openflow/snowflake to talk with our github repo.
Integration OPENFLOW_EXTERNAL_ACCESS successfully created.
Openflow
Next we'll head into openflow to setup our runtime and add the connector.

If you get the error 'Invalid consent request' or 'TOTP Invalid'
You will have to change your default role to a role that is not an admin role. Example default would be public.

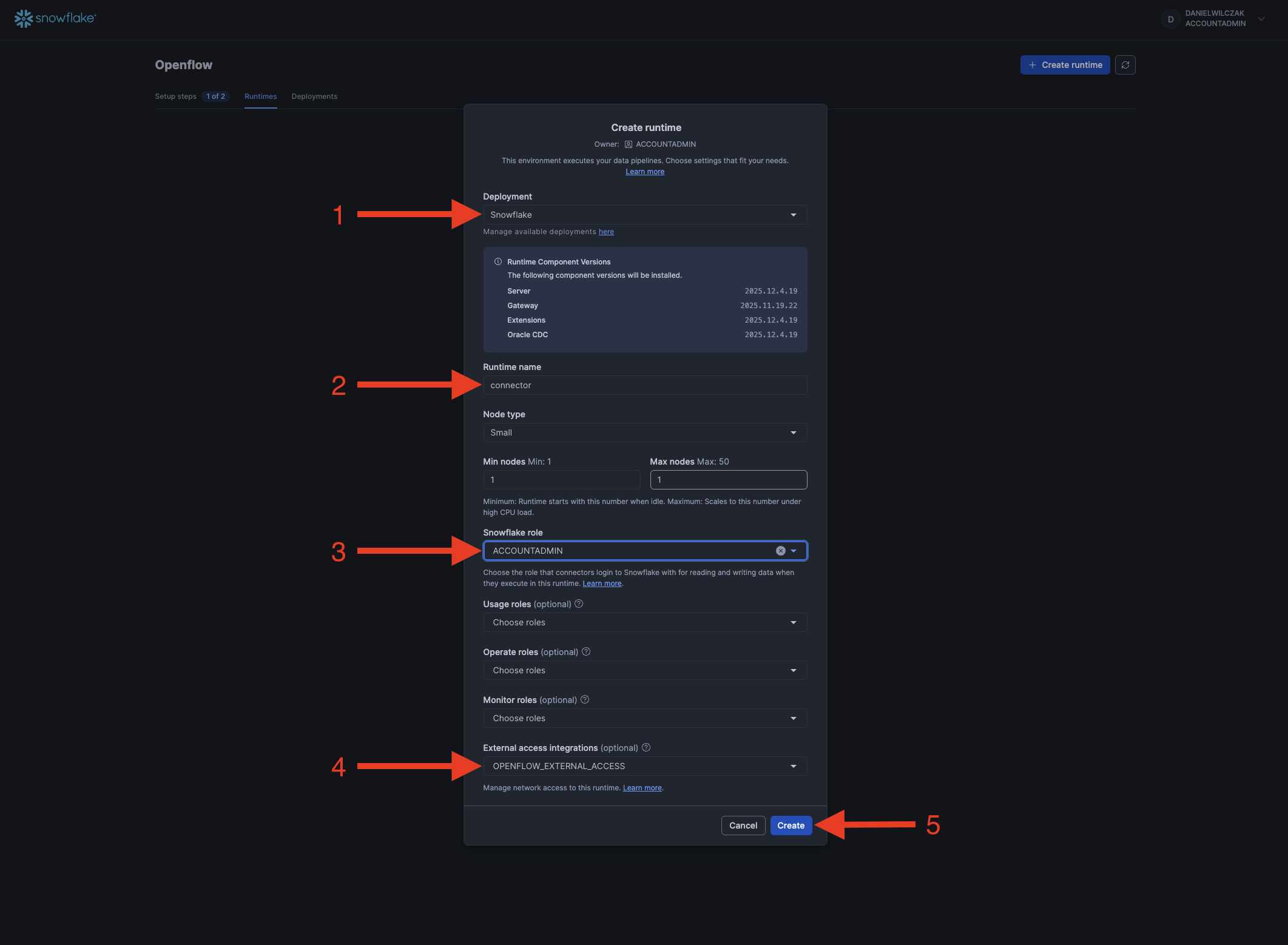
Add the runtime
We'll select our deployment, give the runtime a name, select our snowflake role and if deployed in Snowflake our external access intergration.

Now we'll wait 5-10 minutes for our runtime to become usable.

If you get the error 'Invalid consent request' or 'TOTP Invalid'
You will have to change your default role to a role that is not an admin role. Example default would be public.

Once the runtime is "Active" we can click to go into it.

Connect to Repository
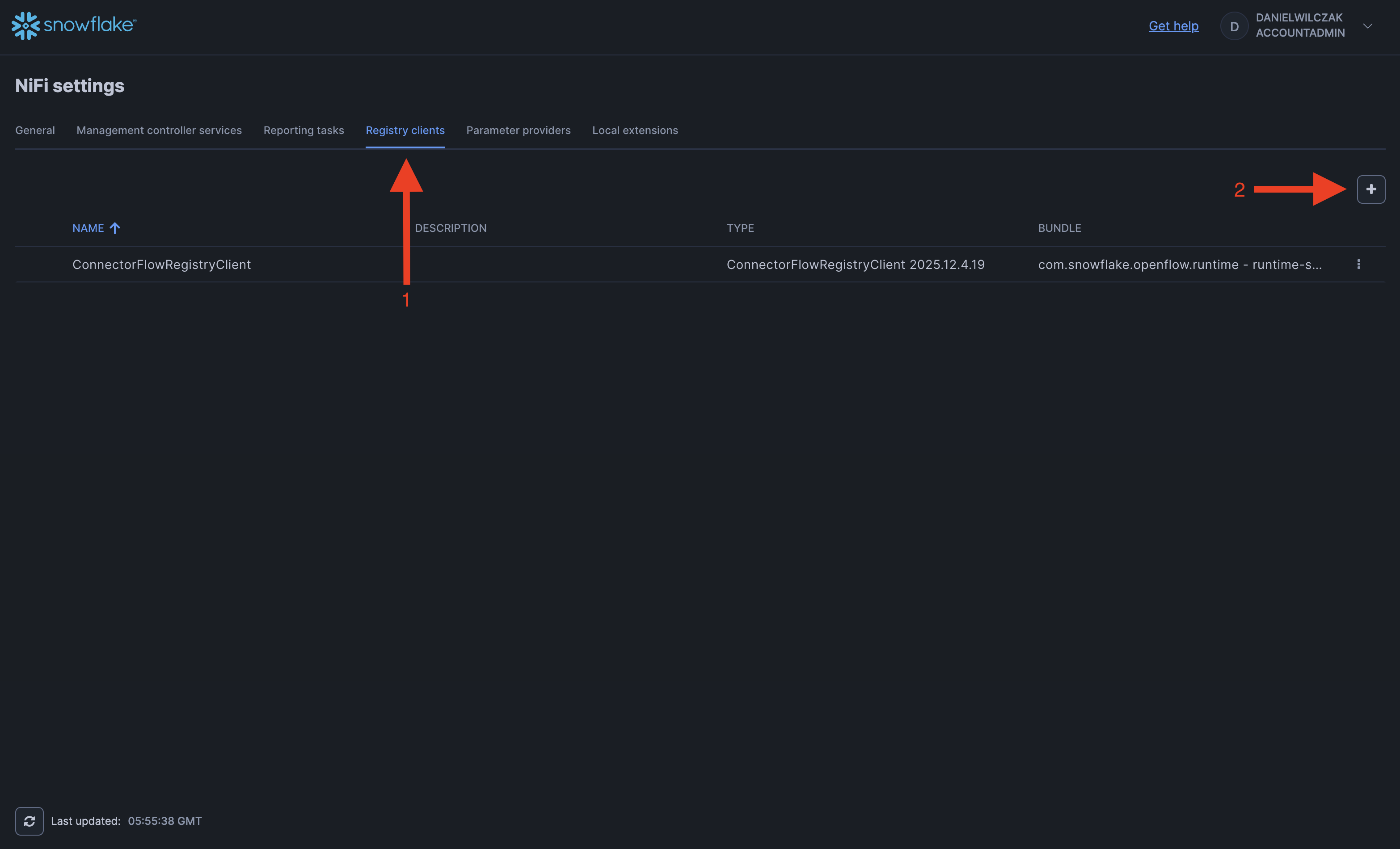
First we'll head to controller settings.

The registry clients and we'll add a new one via the plus button.

We'll select github and click add.

Once added we'll click the three dots on the right and select edit.

We'll put in our github repository information as shown. I believe you can also put public repos as well.

Next we'll drag "import from repository" on to the canvas.

Now you'll be able to switch to the github registry and select your branch, bucket "aka folder to store into" and if you have a connector in there you'll be able to add it to the canvas. If not thats okay.

Now we can modify or add our process groups to our reposity by right clicking and using one of the options avaliable to us from git.





